Viessmann fornisce una consulenza personalizzata che permette a qualsiasi azienda interessata di valutare la reale convenienza economica di un cogeneratore in un contesto specifico. La piattaforma permette di scegliere la soluzione tecnologica migliore in termini di dimensionamento e di convenienza economica.
INDICE:
1. Perché la cogenerazione è conveniente
2. Il metodo generale per calcolare la convenienza della cogenerazione
3. L’obiettivo del servizio di consulenza Viessmann
4. Come funziona l’analisi e quali dati servono
5. Un esempio concreto di valutazione economica
Perché la cogenerazione è conveniente
Un impianto di cogenerazione permette di utilizzare il gas per produrre contemporaneamente e in modo efficiente energia elettrica e calore utile, abbassando notevolmente i consumi di energia primaria necessaria per la generazione dei due vettori energetici in modo separato. Per tutte le imprese che hanno un utilizzo contemporaneo di elettricità e calore, quindi, si tratta di una tecnologia importante per l’abbattimento dei costi energetici e, in particolare, per evitare le fluttuazioni del costo dell’elettricità sul mercato.
Per essere utilizzato efficacemente, nell’impresa che installa un cogeneratore è consigliato un consumo contemporaneo e costante nel tempo di energia termica ed elettrica.
Inoltre, l’impianto deve essere dimensionato nel modo corretto per poter massimizzare i vantaggi dell’autoconsumo, evitando di dissipare il calore in eccesso oppure di cedere energia elettrica alla rete nazionale. Un dimensionamento non corretto, di fatto, rende meno conveniente la cogenerazione, perché si spreca molta dell’elettricità o del calore prodotti.
Nell'articolo "Come dimensionare un cogeneratore per ottenere la massima efficienza" spieghiamo bene come si stabilisce il corretto dimensionamento dell’impianto.

Il metodo generale per calcolare la convenienza della cogenerazione
Ma come si valuta la convenienza economica di un cogeneratore e i tempi di ritorno dell’investimento? Lo raccontiamo bene nell’articolo Come calcolare la convenienza economica della cogenerazione, dove spieghiamo i parametri di costo e ricavo da considerare relativamente all’investimento, per poi determinare, attraverso i flussi di cassa annuali, il tempo di ritorno e il guadagno “netto” che si ottiene da quel momento in poi.
I parametri sono raggruppabili in queste tre categorie:
-
Costi rimanenti: sono i costi non condizionati dall’investimento e comprendono quindi quelli relativi alla quota di energia termica ed elettrica non soddisfatte dalla produzione dell’impianto cogenerativo;
-
Costi operativi del cogeneratore: comprendono i costi relativi al consumo di combustibile (gas metano), al servizio di manutenzione e il costo del calore dissipato che viene prodotto ma non utilizzato;
-
Ricavi: sono i risparmi per l’energia elettrica e termica non acquistate, la quota di accisa recuperata dal metano defiscalizzato a cui si ha diritto con la cogenerazione, i ricavi del Ritiro Dedicato per la parte di elettricità ceduta in rete, i ricavi dalla vendita di Titoli di Efficienza Energetica e, nel caso si utilizzi l’impianto in trigenerazione, l’ulteriore risparmio di elettricità.
|
COSTI RIMANENTI |
RICAVI |
|
|
|
COSTI OPERATIVI |
|
|
|
|
|
|
|
Sommando tutte le voci dei costi e dei ricavi, si ottengono le perdite/utili annuali che si generano dalla loro differenza, che andranno anno dopo anno ad abbattere l’investimento per l’acquisto del cogeneratore.
Ricordiamo che un investimento valutabile come “ottimo” permette un ritorno dell’investimento in soli 3 o 4 anni.
L’obiettivo del servizio di consulenza Viessmann
Sulla base della metodologia e dei parametri che abbiamo appena descritto, in Viessmann siamo in grado di fornire una consulenza personalizzata che permette di conoscere molto velocemente la reale convenienza economica di un cogeneratore in un contesto specifico. La piattaforma permette ad ogni azienda interessata di scegliere la soluzione tecnologica migliore in termini di dimensionamento e di convenienza economica.
La consulenza prevede un sopralluogo gratuito per reperire tutti i dati necessari. In poco tempo, i consulenti Viessmann ottengono i risultati desiderati, fornendo le basi fondamentali per poter valutare correttamente l’investimento.
È importante ricordare che questa analisi non sostituisce la valutazione del PES (Primary Energy Saving, ossia risparmio di energia primaria) necessaria per determinare se l’impianto è di tipo CAR (Cogenerazione ad alto rendimento) e può quindi ottenere gli inventivi statali dei Titoli di Efficienza Energetica o può accedere al Ritiro dedicato dell’elettricità prodotta. Questo tipo di valutazione, basata su un metodo standard, deve essere fatta da un professionista abilitato che certifica i risultati.
Come funziona l’analisi e quali dati servono
Il servizio di consulenza di Viessmann prevede 4 fasi principali:
-
l’inserimento dei dati relativi all’azienda, in particolare l’ubicazione che riveste un ruolo molto importante (a seconda dell’altitudine del luogo di installazione, infatti, il rendimento del cogeneratore cambia).
-
Consumi attuali, sia elettrici che termici, ricavando i dati dalle bollette mensili, inserendo anche i prezzi unitari dell’energia elettrica e del gas. In questo modo si definisce un profilo di fabbisogno energetico mensile della struttura.

-
Una volta inseriti i dati sul fabbisogno energetico, si può scegliere la taglia di potenza del cogeneratore, all’interno di tutti i modelli Viessmann disponibili, scegliendo il cosiddetto “inseguimento” termico oppure elettrico. Nel primo caso, che è quello più utilizzato, si punta a far funzionare il cogeneratore per coprire il fabbisogno termico mensile, evitando un esubero di produzione di energia termica che andrebbe sprecata, mentre al contrario nel secondo caso si punta a evitare un eccesso di produzione elettrica. L’obiettivo è trovare la taglia del cogeneratore e il profilo di carico che permettono di ottenere il migliore bilanciamento, evitando una produzione eccessiva per entrambi i vettori energetici.
- La potenza del cogeneratore viene ricavata sulla base dei dati di consumo e del fattore di carico teorico inserito. Questo metodo è ovviamente semplificato rispetto a un’analisi che definisce la curva di carico in base alla lettura oraria dei consumi nell’interno anno, ma si tratta di un’ottima approssimazione.
- A questo punto si inseriscono i dati economici relativi a tutti i costi connessi all’investimento (cogeneratore, installazione, trasporto, avviamento, eventuali componenti accessorie, ecc). Si tiene conto anche degli incentivi che si possono utilizzare, ad esempio vengono valorizzati economicamente i Titoli di Efficienza Energetica che si possono percepire nel corso dei 10 anni di incentivo
- Una volta inseriti tutti i dati, i consulenti Viessmann calcolano tutti i parametri dell’investimento, determinano velocemente il tempo di ritorno e forniscono una sintesi economica anno per anno evidenziando il profitto.
Un esempio concreto di valutazione economica
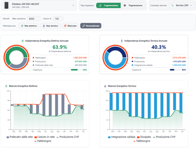
Facciamo un esempio concreto per capire cosa fornisce concretamente la consulenza Viessmann. Ipotizziamo un’impresa del settore alberghiero ubicata in un comune della Toscana con un consumo elettrico annuo di 1.063 MWh e un fabbisogno termico annuale di 2.513 MWh (291.000 Smc di gas), caratterizzata da consumi abbastanza stabili lungo tutti i mesi dell’anno (soprattutto per il gas), e con una spesa complessiva in bolletta pari a 516.000 euro.
Per bilanciare nel modo migliore la copertura del fabbisogno termico ed elettrico, senza determinare eccedenze di produzione, è sato selezionato un cogeneratore Vitobloc 200 EM-140/207 da 140 kW elettrici e 209 kW termici, con un’efficienza globale del 90,9%, ipotizzando 8000 ore di funzionamento annuali.
Il risultato che si ottiene con questa simulazione è un’indipendenza elettrica e termica, grazie alla produzione del cogeneratore, rispettivamente del 64% e del 40%. Tenendo conto di tutti i parametri di costi/ricavi e delle altre variabili inserite, il payback dell’investimento (pari a 186.500 euro) avviene solamente dopo 1,3 anni, con un ritorno medio annuo di oltre 142.500 euro e un guadagno netto a 10 anni di oltre 1,4 milioni.
Si tratta ovviamente di un calcolo basato su dati di consumo e sul fattore di carico inserito “sulla carta” e la potenza effettivamente più corretta può essere confermata solo dai calcoli di un progettista abilitato. Ma questa stima di massima risulta comunque fondamentale per capire la validità dell’investimento in un cogeneratore.


